Обзор программ для учета сотрудников в общепите
Программы для учета рабочих часов кухни, зала и доставки

Учет рабочих часов в общепите почти никогда не сводится к “пришел–ушел”. Кухня, зал и доставка — три разных контура с разной логикой смен, рисками и типовыми конфликтами. Поэтому попытка закрыть учет Excel’ем, журналом, чатами быстро приводит к стандартному набору проблем: спорные часы, переработки “вслепую”, ошибки в начислениях, перегруз менеджеров и регулярные “пожары” при невыходах и замещениях.
При этом многие компании уже используют “системы” и логично думают: раз есть iiko или R-Keeper, значит вопрос учета часов решен. На практике — нет. POS-системы — это фундамент продаж и операционного учета. Они отлично дают сигнал нагрузки, но не являются системой учета рабочего времени в строгом смысле: не гарантируют, что конкретный человек реально был на смене, не управляют правилами учета, не формируют табель “под зарплату” и не закрывают процесс замен.
Если коротко, то учет можно вести с помощью:
Систем учета рабочего времени (СУРВ).
POS-терминалов.
Интеграции с POS-системами.
Систем контроля и управления доступом (СКУД).
Обзор систем учета рабочего времени для ресторанов
1) Системы учета рабочего времени (СУРВ)
Это наиболее гибкий и надежный класс решений именно для факта: фиксирует приход/уход, перерывы, опоздания, ранние уходы, ночные, сверхурочные; применяет правила учета; формирует табели; хранит журнал событий и корректировок.
Плюс: строит управляемый контур “факт → табель → зарплата”.
Минус: если остановиться только на учете — останется часть операционных проблем по планированию и замещениям.
Примеры систем: TARGControl, Workly, BioTime.
2) POS-системы (iiko/R-Keeper и т.д.)
Это самый практичный источник данных по нагрузке и динамике продаж.
Плюс: объективно показывает пики/провалы, каналы, сезонность, влияние промо.
Минус: не заменяет фиксацию явки и автоматическое табелирование.
Примеры систем: iiko, R-Keeper, Онлайн-касса.ru.

3) Интеграция СУРВ с POS — оптимальный “боевой” вариант
СУРВ отвечает за факт и табель, POS — за сигнал загрузки. В сумме вы получаете:
— объективный учет часов без доп. оборудования,
— аналитику “выручка ↔ часы ↔ ФОТ”,
— основу для планирования смен под реальные пики.
4) СКУД (система контроля и управления доступом)
СКУД полезна там, где критичен контроль доступа.
Плюс: строгий контроль входа/выхода.
Минус: часто это “тяжелее”, дороже и менее гибко, чем нужно; а для доставки/временных объектов вообще непрактично.
Примеры систем: RusGuard, PERCo, Sigur.
Узнать подробнее о системах — Обзор лучших российских систем учета рабочего времени.
Как мы автоматизируем учет часов в HoReCa

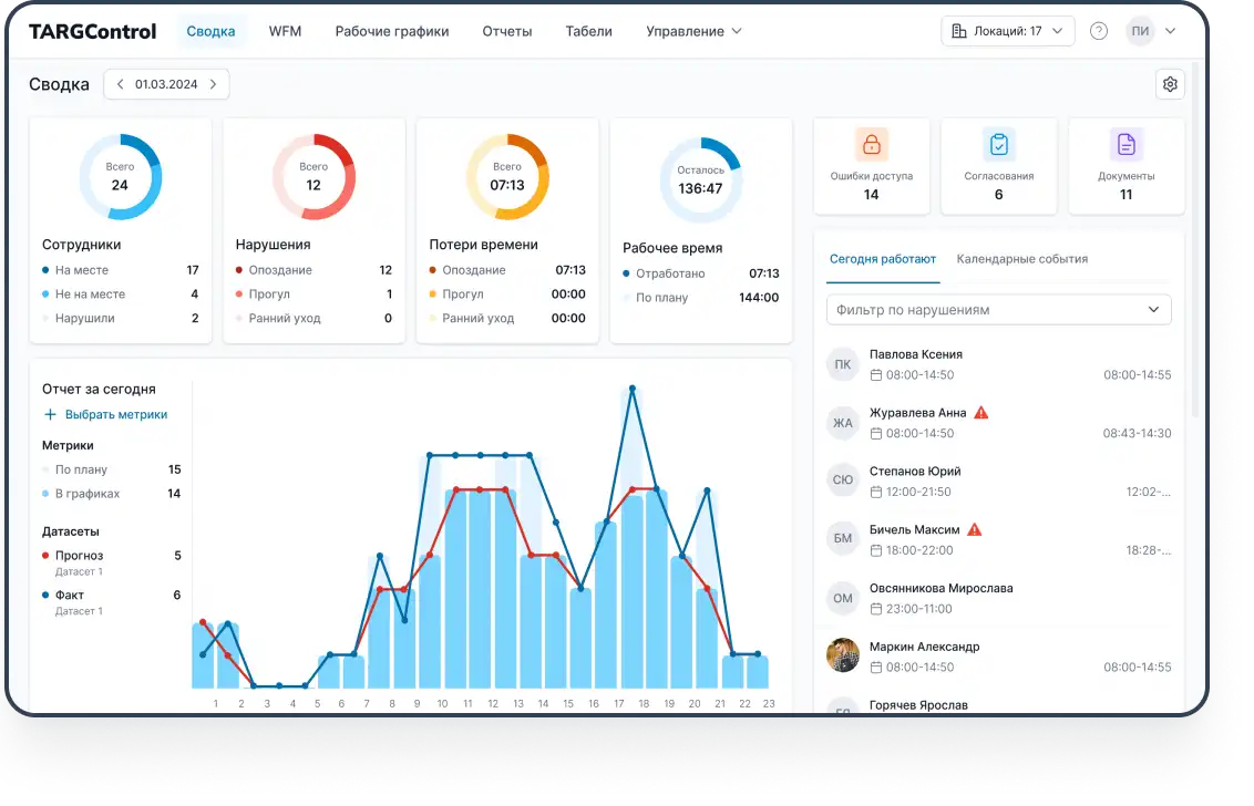
TARGControl — это автоматизированная система учета рабочего времени и планирования персонала. Она закрывает полный цикл:
Факт работы: приход/уход, перерывы, смены, ночные часы и сверхурочные.
Правила учета: допуски и округления, опоздания и ранние уходы, фиксация нарушений.
Графики: планирование смен и расписаний по точкам и ролям.
События: отпуска, больничные, отгулы — в одном контуре.
Табель: формируется автоматически с интеграцией в 1С.
Онлайн-мониторинг: кто на смене прямо сейчас, кто не вышел, где возникли отклонения.
Отчетность: часы, дисциплина, переработки, план/факт и отклонения.
Как фиксировать время сотрудников общепита
В TARGControl предусмотрено несколько вариантов регистрации рабочего времени — можно выбрать один сценарий или комбинировать их по ролям и локациям:
Android-планшеты/смартфоны (TimePad)
Биометрические терминалы распознавания лиц
Мобильное приложение с GPS
Интеграция с POS-системами (iiko, R-Keeper и др.)
1. TimePad на Android (планшет/смартфон на точке)
Быстрый запуск на точке без “тяжелого” оборудования: отметки прихода/ухода и перерывов, PIN/RFID с фото-подтверждением. Подходит для кухни и зала, а также для точек, где не хочется внедрять стационарную СКУД.

Как работает:
приложение устанавливается на любой Android-планшет/телефон,
сотрудник отмечается по PIN (или карте) + при каждом событии фотофиксация,
данные сразу уходят в систему, формируя факт и табель.
Сеть кофеен Cofix использует TimePad как «легкий» сценарий учета явок без стационарной СКУД: сотрудники отмечают приход/уход через смартфоны с фотофиксацией, а данные сразу попадают в централизованный кабинет. На основе отметок система автоматически формирует табель и фиксирует отклонения.
2. Терминалы с распознаванием лица (Face ID)
Максимальная защита от подмен и спорных отметок: Face ID-идентификация, контроль дисциплины, точный факт для табеля и переработок. Подходят там, где критична максимальная защита от подмен.

Как работает:
сотрудник подходит к терминалу и проходит идентификацию по лицу.
система сопоставляет изображение с эталоном в базе.
если человек не распознан или нет прав/доступа — отметка не засчитывается.
все “проходы” с фото хранятся в системе.
Кейс сети ресторанов «Мне нравится» (Face ID):
Сеть выбрала Face ID как самый быстрый и точный способ регистрации явок на точках. Терминалы дают «жесткий факт» — исключают подмены и фиксируют приход/уход без спорных трактовок, что сразу упрощает дисциплину и подготовку табеля.
3. POS-терминал как точка фиксации рабочего времени
В некоторых ресторанах удобно отмечать начало/конец смены прямо на POS-терминале — там, где персонал и так работает. Сам по себе POS не заменяет СУРВ, поэтому лучший эффект дает связка POS + TARGControl.
Как работает:
сотрудник отмечает старт/финиш смены на POS-терминале.
через интеграцию эти события автоматически передаются в TARGControl.
TARGControl применяет правила учета и автотабель и отчеты.
iiko — ядро операций, поэтому отметки делают на POS, а через интеграцию они попадают в TARGControl, где превращаются в корректный факт и автоматический табель. Это сочетает удобство “отметки на кассе” и дисциплину учета без ручной сводки.
4. Мобильное приложение с GPS
Оптимальный сценарий для доставки и разъездного персонала: позволяет фиксировать рабочее время без оборудования, с привязкой к месту и контролем дисциплины. Подходит там, где важно подтвердить, что сотрудник действительно вышел на смену и находился в нужной зоне.

Как работает:
сотрудник отмечает начало/конец смены в мобильном приложении.
приложение фиксирует геолокацию и проверяет условия.
если сотрудник вне зоны или не выполняются правила — отметка не засчитывается.
Автоматизация учета рабочего времени в TARGControl
👉 Нормализация факта и правила учета: отметки собираются в интервалы (смена/перерывы), применяются допуски и округления, считаются ночные и сверхурочные, фиксируются опоздания/ранние уходы и нарушения (нет отметки, выход не по графику и т.п.).
👉 События в одном контуре: отпуска, больничные, отгулы учитываются вместе с фактом — табель не “разъезжается”, есть история изменений и кто согласовал.
👉 Графики и смены: плановые расписания по точкам и ролям (шаблоны, сменные/скользящие), учет доступности, подсветка рисков по нормам и укомплектованности.
👉 Табель и выгрузка в 1С: табель формируется автоматически, проходит согласование (менеджер → HR/бухгалтерия) и выгружается в 1С для расчета зарплаты; все правки — в журнале корректировок.

👉 Онлайн-мониторинг и уведомления: кто на смене сейчас, кто не вышел, где отклонения и “накатывает” переработка; уведомления по ключевым событиям.
👉 Личный кабинет сотрудника: график и изменения, отработанные часы, статусы заявок, прозрачность начисляемых часов; запросы на отпуск/отгул/замену (если включено).
👉 Документы и допуски: учет справок/медкнижек/допусков и инструктажей с контролем сроков, напоминаниями и подтверждением прохождения.
👉 Отчетность и аналитика: план/факт часов, дисциплина и нарушения, переработки (доля/динамика/причины), разрезы по точкам, ролям и подразделениям.
WFM — прогнозирование спроса и автоматизация графика смен в HoReCa
Когда факт и табель “встали”, главный резерв эффективности лежит уже не в фиксации, а в том, чтобы попадать графиком в реальную нагрузку и быстро управлять изменениями. Здесь начинается модуль WFM (Workforce Management): прогноз → потребность → график → публикация → изменения/замены → план/факт → аналитика.

Интеграция с POS как основа планирования
WFM не работает “в вакууме”: чтобы составлять графики осмысленно, нужен объективный сигнал загрузки. В общепите таким сигналом чаще всего является POS (iiko, R-Keeper и др.) — он дает динамику спроса в цифрах.
Какие данные POS используются в WFM:
— выручка и количество чеков по времени (час/полчаса);
— каналы продаж: зал / доставка / навынос;
— календарные эффекты: дни недели, праздники, события;
— промо и акции (их влияние на пики);
— разрез по точкам/форматам.
Что WFM делает с этим сигналом
WFM переводит нагрузку в требуемые часы по ролям (кухня/зал/доставка) и предлагает график, который:
→ закрывает пики без “лишних” людей в простое;
→ снижает сверхурочные за счет меньшего числа внезапных дефицитов;
→ показывает, где не хватает сотрудников по ролям, а где часы можно оптимизировать.
Как работает WFM в общепите
1) Прогноз и расчет потребности
На входе: история POS + нормативы (например, сколько часов нужно на N чеков/выручку/заказов).
На выходе: потребность в часах по ролям и времени.
2) Автопланирование графиков
Система формирует смены с учетом:
— ролей/квалификаций и требований к укомплектованности;
— доступности и предпочтений сотрудников;
— ограничений по нормам (отдых, ночные, лимиты переработок);
— заданных шаблонов и правил планирования.
3) Публикация и управление изменениями
График публикуется сотрудникам, а дальше система помогает управлять “жизнью расписания”: невыходы, больничные, срочные замены; переносы и обмены сменами; “дыры” в укомплектованности по ролям и часам.
4) Оперативное закрытие смен
Вместо звонков и чатов — формализованный процесс: биржа смен → заявки → согласование → назначение + контроль по ролям и ограничениям, чтобы замена не создала переработку и не нарушила нормы.
5) План/факт и управленческая аналитика
Руководство получает детальную аналитику план/факт, выручке, часам, ФОТ (эффективность затрат на персонал), укомплектованности и эффективности смен.

Вывод: сначала выстраиваем учет, затем — прогноз и планирование
1) База — корректный учет рабочего времени
👉 Фиксация факта удобным для точки способом: (TimePad на Android / Face ID / мобильные GPS-отметки / POS-терминал).
👉 Единые правила учета: допуски и округления, ночные, сверхурочные, перерывы, опоздания/ранние уходы, нарушения.
👉 Единый контур событий: отпуска/больничные/отгулы ведутся вместе с фактом, чтобы табель не «рассыпался».
👉 Автотабель + согласование: прозрачный журнал корректировок, ответственность, минимум ручной правки.
👉 Интеграция в 1С: табель/интервалы выгружаются в расчет зарплаты без дублирования.
👉 Оперативный контроль: онлайн-мониторинг невыходов и отклонений + уведомления.
2) Следующий уровень — WFM: прогноз спроса и автоматизация графиков
WFM переводит нагрузку из POS в потребность по ролям (кухня/зал/доставка) и строит график, который:
👉 закрывает пики без лишних часов в простое,
👉 снижает сверхурочные и “пожары” из-за дефицитов,
👉 показывает, где не хватает людей по ролям и где часы можно оптимизировать.
Дальше WFM поддерживает жизнь расписания: замены, биржа смен, обмены, контроль ограничений и план/факт.
3) Практическая логика внедрения
Запускаем учет (выбор сценария отметок + правила + события + автотабель + 1С).
Стабилизируем дисциплину (онлайн-контроль, уведомления, личный кабинет).
Подключаем POS-сигнал и переходим к WFM (потребность → автографик → замены → аналитика).
Так вы получаете и надежный «зарплатный» учет, и управляемое планирование смен под реальную нагрузку — WFM TARGControl.


