Автоматизация учета медперсонала в медицинской клинике
Учет рабочего времени в медицинской клинике: как навести порядок в явках, табелях и зарплате

В медицине рабочее время — это не просто “отработал 8 часов”. Это смены разной длительности, ночные дежурства, подмены, совместители, выезды, несколько площадок в сети и постоянные корректировки из-за отпусков, больничных и форс-мажоров. Если учет ведется вручную (Excel, журналы, чаты), он довольно быстро превращается в источник конфликтов и ошибок: табель “не сходится”, зарплата требует уточнений, а управленческая картинка по филиалам появляется слишком поздно.
Автоматизация учета рабочего времени (УРВ) решает другую задачу: собрать факт присутствия в одной системе, применить единые правила учета и сформировать табель, готовый для расчета зарплаты и управленческого контроля. Это фундамент прозрачности в клинике — особенно если объектов много, а сотрудники перемещаются между локациями.
Почему в клиниках учет рабочего времени “болит” чаще, чем в других отраслях
1) Сменность и дежурства: День/ночь, суточные, “плавающие” режимы усложняют факт и расчет. Вручную легко ошибиться с ночными часами, границами смен и переработками.
2) Разные категории персонала: Врачи, медсестры, администраторы, лаборатория, сервис, выезды — у всех разные режимы и способы отметок: кто-то всегда на месте, кто-то перемещается или работает “в поле”.
3) Совместители и несколько филиалов: Специалист работает в 2–3 клиниках, выходит “по записи”, подменяет коллег. Без единого контура факт распадается по локальным таблицам, а табель сводится вручную.
4) Много объектов и дорого ставить “полноценную СКУД” везде: Сеть — это десятки площадок. Развернуть на каждой турникеты/контроллеры/двери/монтаж/обслуживание часто дорого и сложно, особенно в аренде или на временных точках.
5) Ручные корректировки табеля: Табель правят “по памяти” и перепискам. Итог — нагрузка на админов, ошибки, несостыковки и споры по часам и зарплате.
6) Нет оперативного контроля: Если нарушения видны только в конце месяца, управлять поздно. УРВ нужен для онлайн-видимости: кто на смене, кто отсутствует, где отклонения — в моменте.
Автоматизация медицинских организаций в TARGControl
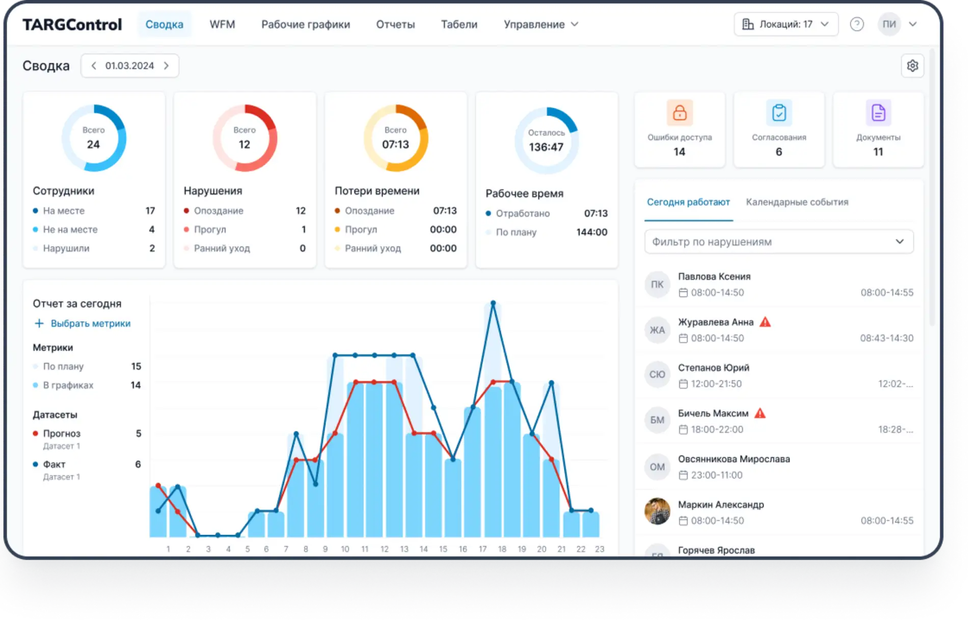
TARGControl — это платформа учета рабочего времени, где ведется достоверный факт присутствия сотрудников, автоматически формируются табели и контролируются отклонения в режиме онлайн. Для медицинских клиник и сетей TARGControl закрывает ключевую задачу: перевести учет времени из “локальных Excel и журналов” в единый управляемый процесс “факт → табель → выгрузка в расчет зарплаты” — по всем филиалам и категориям персонала.

Платформа подходит для сетевой структуры (много объектов, разные роли, совместители, выездной персонал) и позволяет запускать учет без дорогостоящей инфраструктуры: начинать с отметок в мобильном приложении или на Android-планшетах, а при необходимости дополнять биометрией и интеграциями со СКУД.
Что включает учет рабочего времени в TARGControl
Когда говорят “УРВ”, часто представляют только “приход-уход”. На деле это контур, который покрывает весь цикл:
→ Фиксация факта. Регистрация начала/окончания работы, перерывов, выходов в ночь/праздники, работы на разных локациях.
→ Единые правила учета. Допуски и округления, ночные часы, сверхурочные, учет перерывов, контроль отклонений, правила для разных должностей и режимов.
→ События и отсутствия. Отпуска, больничные, командировки, отгулы — чтобы табель “сходился” в одном контуре, а не в отдельных файлах.
→ Табель и согласование. Автоматическое формирование табеля по факту + маршрут согласования/утверждения.
→ Контроль и отчетность. Кто на смене, кто отсутствует, где опоздания, где переработки, динамика дисциплины и трудозатрат.
→ Экспорт в бухгалтерию. Передача готовых данных для расчета зарплаты и кадрового учета посредством интеграции.
Способы фиксации явки в клинике: как выбрать без “дорогого железа”
В клиниках редко бывает универсальный один способ. Обычно делают комбинацию, чтобы закрыть все категории сотрудников. В TARGControl существует несколько способов регистрации рабочего времени:
1. Отметки в мобильном приложении (GPS / геозоны / push)
Сотрудник фиксирует приход/уход (и при необходимости перерывы) в личном кабинете мобильного приложения TARGControl. Система автоматически сохраняет время и геометку.

2. Android-планшет/смартфон на точке
Для небольших филиалов и кабинетов удобно использовать один общий планшет/смартфон с приложением TimePad. Сотрудники отмечаются быстро и одинаково по стандарту точки через PIN-код / RFID-карта с фотофиксацией.

3. Терминал FaceID
Там, где нужен максимальный уровень защиты от подмены отметок и стабильная регистрация на входе (крупные клиники, центральные объекты, зоны с регламентированным доступом), можно использовать терминал Face ID. Он фиксирует явку/уход по лицу и формирует надежный первичный факт.

4. Интеграция со СКУД (или другой системой, например, POS-терминалы)
Если в клинике уже внедрен контроль доступа, логично забирать события прохода и использовать их как основу для учета времени — при условии корректной логики “вход/выход” и правил обработки.
Автоматизация табеля в медицинских организациях
Сырые события — это первичный факт, но не “часы”. Чтобы табель был пригоден для зарплаты, система делает 5 шагов:
1. Сопоставляет событие
Привязывает отметку к сотруднику (единый UID/табельный), филиалу/локации, подразделению и роли — чтобы применить правильные правила.
2. Строит интервалы работы
Преобразует “пришел/ушел” в рабочие интервалы, учитывает перерывы и нестандартные случаи (несколько отметок, переход через ночь).
3. Применяет правила учета
Допуски, округления 5/10/15 минут, разделение день/ночь, выходные/праздники, обработка исключений.
4. Фиксирует отклонения
Отмечает опоздания, ранние уходы, пропущенные отметки, переработки, “не та зона/не то устройство” — чтобы проверять только исключения.
5. Формирует табель
Табель по факту (T-13 или кастом) + журнал событий/правок. Цель — минимум ручных корректировок.

Интеграция с 1С (любой ERP/Bi)
TARGControl поддерживает открытый API, поэтому легко интегрируется с 1С и любыми ERP/HR/BI-системами. Интеграция строится как формализованный обмен данными без ручного дублирования.
Импорт в TARGControl: сотрудники, подразделения, должности, UID/табельные номера, события (отпуск/больничный и т.п.).
Экспорт в 1С:
— фактические интервалы (уже с примененными правилами)
— готовый табель
— отсутствия и основания
Итог: управляемый поток «факт → табель → зарплата»
Результаты автоматизации УРВ для медицинских клиник
👉 Единая “видимость” по всей сети
Фактические явки, отклонения и отработанные часы собираются централизованно по всем филиалам — без локальных Excel и разрозненных журналов.
👉 Автоматическое табелирование вместо ручной сверки
Табель формируется по факту с применением правил (допуски, округления, ночь/праздники) без “ночных правок” в конце месяца.
👉 Снижение ошибок и спорных ситуаций по зарплате
Меньше расхождений “план vs факт”, меньше конфликтов с сотрудниками, корректнее начисления за ночные/выходные/переработки.
👉 Оперативный контроль дисциплины
Опоздания, неявки, ранние уходы и подозрительные отметки видны в моменте, а не постфактум — проще управлять причиной, а не последствиями.
👉 Быстрее закрывается период и расчет зарплаты
Данные готовы раньше, процесс закрытия месяца становится предсказуемым, сокращаются задержки из-за уточнений и пересчетов.
👉 Масштабирование без дорогой инфраструктуры
Для удаленных и небольших объектов можно стартовать с мобильных отметок (GPS/геозоны) или Android-устройства на точке, без развертывания полноценной СКУД на каждом филиале.
Что еще: управление персоналом больницы с WFM

Если УРВ отвечает на вопрос «кто фактически работал и сколько» (явки → правила → табель → выгрузка в зарплату), то WFM TARGControl расширяет контур и помогает управлять сменами проактивно:
Автоматизация графика с учетом доступности, квалификаций и ограничений ТК.
Быстрые замены (открытые смены, обмены, согласования) без хаоса в чатах.
План/факт в реальном времени: где перегрузка/недозагрузка и почему.
Аналитика эффективности по ролям/филиалам/постам для управленческих решений.
Подробнее про WFM — WFM-система для медицинских учреждений.
Вывод: зачем клиникам автоматизировать учет рабочего времени
Автоматизация учета рабочего времени в клинике — это не “контроль ради контроля” и не табель “для галочки”. Это базовый управленческий контур, который наводит порядок в самом спорном и трудоемком участке операционной рутины: явки → учет часов → табель → зарплата. Когда факт не фиксируется в моменте, а “восстанавливается” в конце месяца по журналам и перепискам, клиника неизбежно платит за это: временем сотрудников, качеством данных и доверием персонала к начислениям.
Про WFM — логичное продолжение после УРВ.
WFM добавляет следующий уровень: как планировать смены так, чтобы меньше тушить пожары. В TARGControl это означает: графики в одном контуре с фактом, учет доступности и заявок сотрудников, подсветка рисков по нормам до утверждения расписания, быстрые замены и обмены сменами без хаоса в чатах, а также план/факт-аналитику по отклонениям.
По сути, УРВ — фундамент порядка в факте, табеле и начислениях. WFM — надстройка устойчивости: меньше ручных “пересборок” расписаний, быстрее реакция на изменения и больше управляемости по нагрузке и сменам.
Хотите посмотреть, как это работает на практике?
Закажите демо — смоделируем неделю, покажем, как учет фиксируется автоматически, смены закрываются через Биржу, и как это отражается на ФОТ.


