Система управления персоналом клининга




Автоматически формируйте расписания для клининговых бригад с учетом доступности сотрудников, исторических данных и реальной загрузки объектов. Система автоматически распределяет смены, а при нехватке персонала позволяет быстро закрыть дефицит через Биржу смен — без звонков и чатов.
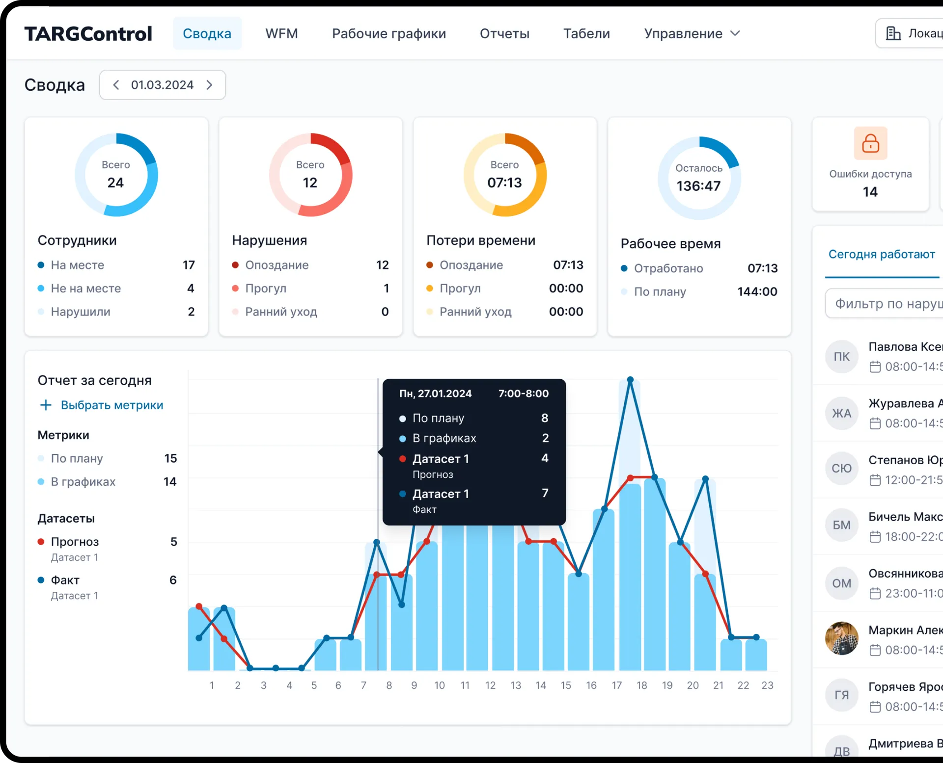
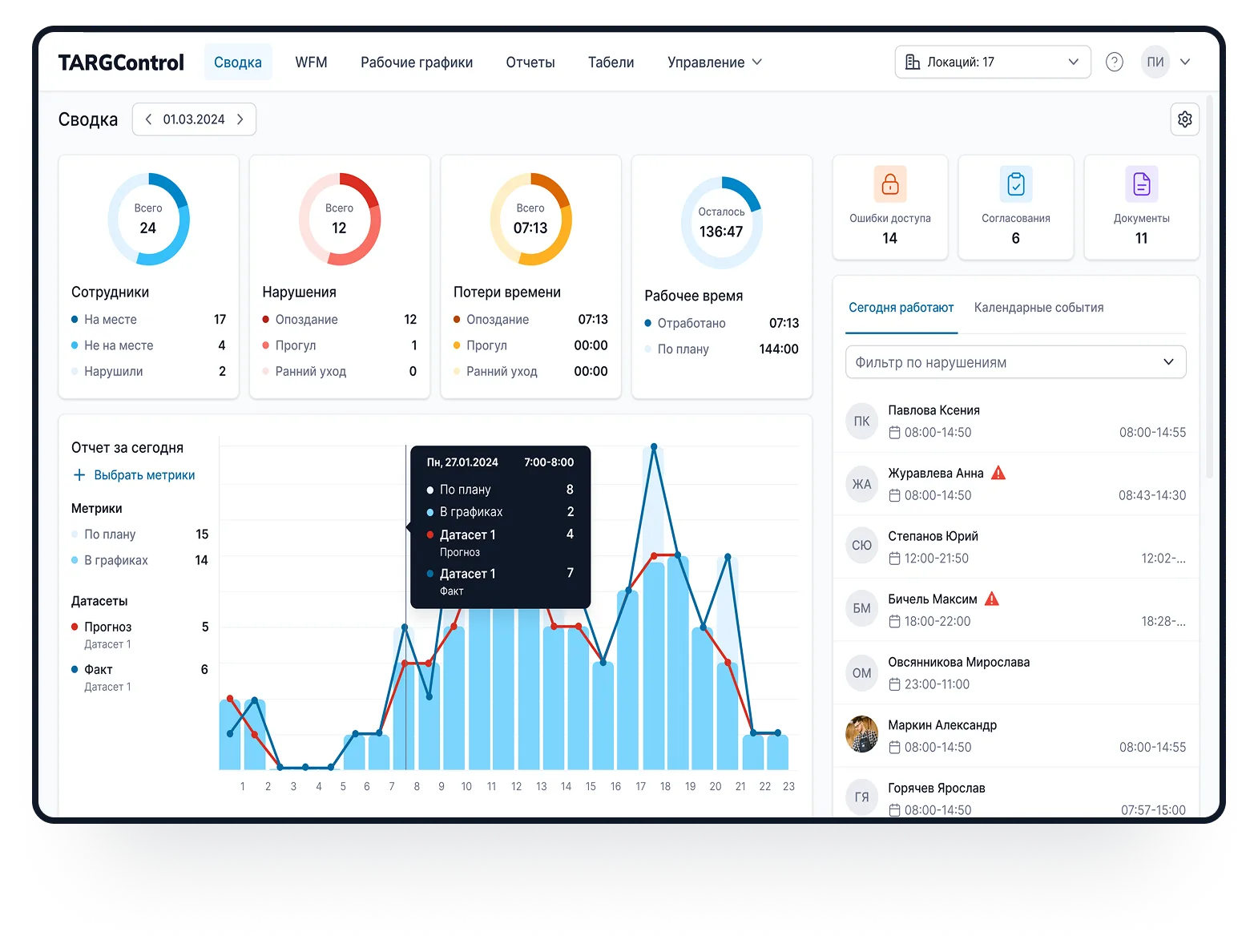
Исключите ошибки ручного учета, фальсификации и задержки с формированием табелей. TARGControl автоматизирует весь процесс учета — от регистрации выхода на объект до расчета заработной платы и анализа эффективности бригад.
Мы понимаем специфику распределенных объектов, поэтому предлагаем гибкие варианты без дорогого стационарного оборудования на каждой площадке:
Отметки через мобильное приложение с привязкой к GPS.
Android-планшет/смартфон с приложением TimePad (киоск-режим).
Оборудование TARGControl (биометрия/карты) для стационарных площадок.
TARGPatrol: Планируйте работу бригад, назначайте задачи с чек-листами и отслеживайте выполнение через GPS, QR или NFC c фотоотчетами. Все под контролем — от расписаний до качества уборки.
Планирование задач по объектам, времени и сотрудникам
Чек-листы для стандартизации уборки
GPS-контроль присутствия и маршрутов
Фотоотчеты «до/после»
Онлайн-мониторинг и аналитика выполнения
Уведомления о нарушениях и отклонениях
Подключите точки регистрации
Мобильное приложениее (GPS), киоск TimePad на Android (фотофиксация) или терминалы TARGControl.
Импортируйте сотрудников и объекты
Загрузите списки бригад и площадок или синхронизируйте с HR/1С. Учитываются должности, зоны, графики и объекты.
Настройте правила и допуски
Ограничения по зонам и сменам, учет отпусков/больничных/совместительства, автоматический расчет ночных и переработок.
Публикуйте электронные графики
Система формирует расписание с учетом доступности. В приложении — смены, заявки на подработки и согласование замен через Биржу смен.
Получайте табели и аналитику
Табели по факту часов и смен формируются автоматически и выгружаются в бухгалтерию (1С/ЗУП/SAP). Дашборды по объектам, дисциплине и план-факту.


