Автоматизация учета рабочего времени вахтовым методом
Основы ведения учета рабочего времени при вахтовом методе

Вахтовый метод — это особая форма осуществления трудового процесса вне места постоянного проживания работников, когда сотрудник не может ежедневно возвращаться домой. Такой режим характерен для строительства, добычи, энергетики, логистики на удаленных объектах. Он требует суммированного учета рабочего времени, особого порядка оплаты и четкой автоматизации документов и расчетов.
Ниже — готовая структура: нормы, графики, табелирование, а также практическая схема автоматизации.
Коротко о нормативной базе и ключевых рамках
ТК РФ, гл. 47 (ст. 297–302) — вахта, межвахтовый отдых, компенсации и гарантии.
Ст. 300 ТК РФ — суммированный учет (учетный период до 12 мес.; при вредных условиях — до 3 мес. по ст. 104).
Ст. 111, 114, 152, 153 ТК РФ — выходные, отпуск, сверхурочные, праздники.
Постановление № 794/33-82 — ограничение продолжительности смен.
ПП РФ № 344 от 24.03.2025 — надбавки за вахту.
НК РФ: ст. 217, 255, 422 — налоги и взносы на выплаты.
ФЗ № 255-ФЗ — оплата больничных.
Ключевые рамки процесса:
Вахта: обычно до 1 месяца, на части объектов — до 3 месяцев (по отрасли/условиям).
Смена: ≤ 12 часов; междусменный отдых ≥ 12 часов.
Межвахтовый отдых обязателен и включает дни в пути.
Дни в пути не рабочие, но компенсируются как часть межвахтового отдыха.
При составлении графиков учитывайте:
Смена ≤ 12 часов; минимум 1 выходной в неделю.
Междусменный отдых ≥ 12 часов.
Время в пути туда/обратно — учитывать при компенсациях и межвахтовом отдыхе.
График утверждают заранее (обычно за несколько месяцев).

Межвахтовый отдых (МВО):
МВО (в днях) = (Факт часы−Норма часы)÷8
Норма — по производственному календарю (40-часовая неделя). Неиспользованные дни переносятся.
Суммированный учет: как считать
Учетный период: месяц/квартал/год (до 12 мес.; при вредных — до 3 мес.).
Переработки и недоработки балансируются внутри учетного периода.
Сверхурочные: первые 2 часа — ×1,5, далее — ×2.
Недоработка по вине работодателя — как простой (≥ 2/3 оклада); по вине работника — не оплачивается.
Мини-пример (месяц): Норма 160 ч, факт 170 ч → 10 ч сверхурочных = 2 ч × 1,5 + 8 ч × 2 тарифных часа.
Табелирование
Сбор первички и ручные отметки в журнале/Excel с кодами дней (графики, дни в пути, отпуска/больничные).
Проверка ограничений (смена ≤ 12 ч, междусменный ≥ 12 ч) и закрытие периода: суммирование часов, ночные/праздники, переработки/недоработки.
Формирование табеля (Т-13/шаблон) и передача в кадры/бухгалтерию/1С.
Таким образом, учет рабочего времени при вахтовом методе — долгий и трудоемкий процесс: нормы, графики, сменные ведомости, коды, перерасчеты по суммированному учету, подтверждающие документы и регулярные сверки. Но помимо «бумажной» части остается еще один вопрос — контроль. На удаленных объектах его обеспечить особенно сложно: классическая стационарная СКУД часто дорога, непрактична и негибка для полевых условий. Отсюда — задержки табелей, споры по факту явок, повышенные риски по сверхурочке/ночным и человеческий фактор.
Решение — перенести контроль и расчеты в единую цифровую систему, способную работать «в поле». Поэтому мы создали TARGControl — платформу, которая закрывает эти задачи.
Автоматизация контроля рабочего времени при вахтовом методе
TARGControl — это система учета рабочего времени, которая фиксирует приходы, уходы и перерывы сотрудников, автоматически формирует табели и обеспечивает прозрачный контроль дисциплины в реальном времени. Далее — как это работает пошагово.

1) Загружаем структуру
Импортируем из 1С/ERP или загружаем файлом: подразделения, должности, сотрудники, производственные календари.
Создаем объекты/локации и внутренние зоны, настраиваем геозоны.
Определяем роли и права: администратор, мастер/прораб, табельщик, бухгалтерия.
Привязываем идентификаторы сотрудников: PIN, RFID, биометрия, QR, мобильное приложение.
2) Регистрируем рабочее время

Любой Android-планшет или смартфон с TimePad — самый прагматичный вариант: вместо покупки дорогих терминалов ставим планшет/смартфон с нашим приложением TimePad, которое работает как СКУД — фотофиксация + PIN/QR/RFID, геоконтроль и геозоны, оффлайн-буфер. Идеально для мобильных и временных точек.
Мобильное приложение (личный кабинет) — самый бюджетный, но менее надежный способ: отметки со смартфона по GPS без фотоподтверждения.
TC F1 (Face ID) — биометрический терминал распознавания лица с фотоверификацией для строгого контроля доступа. Самый надежный, но требует вложений.
TC T1 (RFID + PIN + фото) — бюджетный терминал с картами и PIN + фото при отметке; практичное решение для массовых объектов.
3) Строим графики
Строим графики по шаблонам (17/17, 21/14 и др.) с целевыми нормативами.
Фиксируем календарные события в графике: отпуск, больничный, за свой счет, командировка.
Публикуем график в мобильном приложении (push-уведомления).
Все изменения и нарушения фиксируются с историей.
Для «умного» планирования графиков используйте модуль WFM. Он рассчитывает потребность по нагрузке/заявкам/операциям, автоматически собирает смены по навыкам и доступности и жестко соблюдает нормы ТК. Подробнее — про WFM-систему.

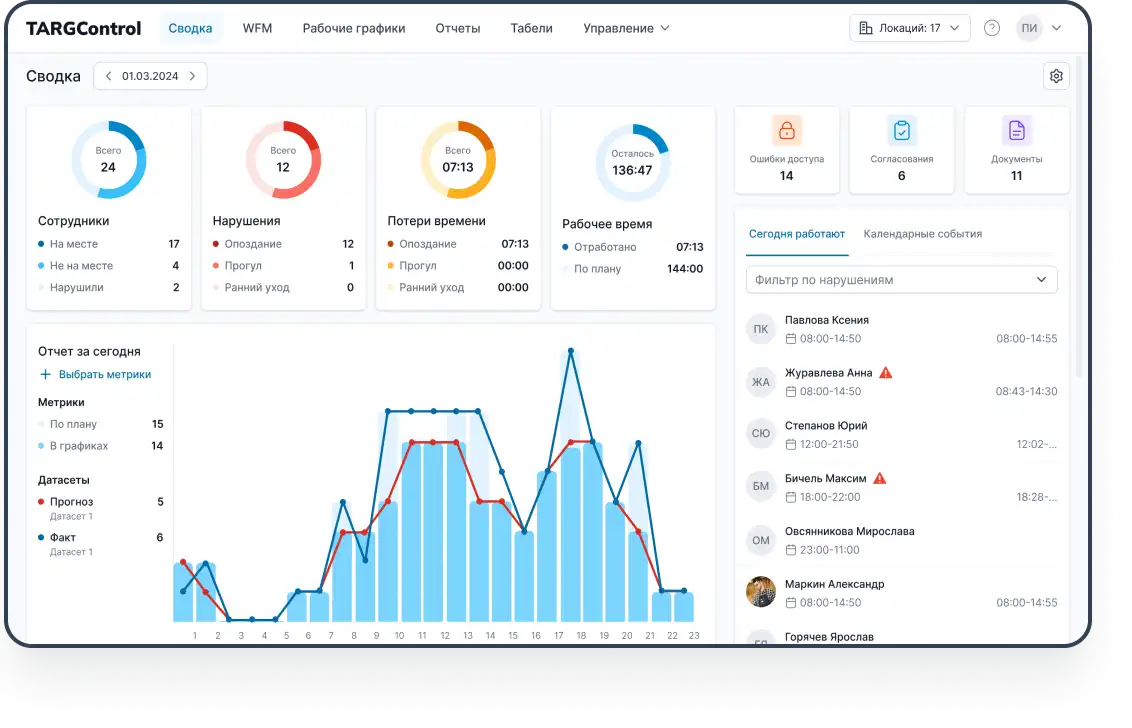
4) Онлайн-мониторинг
Мониторинг в реальном времени: план-факт по сменам, кто на объекте и сколько нарушений.
Нарушения фиксируются автоматически: нет отметки прихода/ухода, опоздания/ранние уходы, не пройдена фотоверификация, просроченные документы и др.
Настраиваемые уведомления по любым параметрам в e-mail/Telegram/push.
5) Генерируем табели
Вариант A: формируем табели по факту отработанных часов с учетом допусков/округлений, ночных/праздников и выгружаем в Excel.
Вариант B: настраиваем обмен с 1С/другой ERP и передаем либо готовые табели, либо «сырые» интервалы (приход/уход/перерывы) напрямую.
6) Аналитика и отчеты
По сотрудникам, объектам, бригадам, затратам времени, нарушениям — с экспортом в Excel/BI.

7) Дополнительно: инструктажи и справки
Реестр инструктажей, справок/медосмотров/допусков со сроками действия и автоуведомлениями.
Вывод
Помимо очевидной экономии, сокращения рутины, повышения производительности и прочее выделим основные пункты, почему именно TARGControl закрывает вахтовые сценарии надежнее альтернатив: от старта без «железа» до тонкой настройки правил и контроля в реальном времени. Ниже — ключевые причины.
👉 Экономия на оборудовании
Можно стартовать без «железа»: мобильные отметки и Android-киоск. Профессиональные терминалы — по желанию, когда нужно усилить биометрию/СКУД.
👉 Гибкие настройки и правила
Любые шаблоны вахт, допуски и округления, ночные/праздники, разграничение прав по ролям и локациям, кастомный табель — все в удобном интерфейсе.
👉 Мониторинг и наглядность
Онлайн-панели по объектам/бригадам, план-факт, нарушения и уведомления. Удобно для оперативного контроля и управленческих решений.
👉 Снижение нарушений
Геозоны, фотоверификация, контроль междусменного отдыха, напоминания по документам — меньше спорных ситуаций и рисков проверок.
👉 Опыт внедрения
Практика на организациях с вахтовым методом, а также стройке, логистике и сервисе — учитываем «полевые» кейсы.
👉 Выделенная команда настройки и обучения
Помогаем прописать правила, настроить интеграции и обучить пользователей — от пилота до масштабирования на все объекты.
Хотите увидеть на своих данных?
Закажите демо, и мы на реальных данных продемонстрируем весь процесс — от отметок до табеля.


